Part 1: Getting Started
1.1 Welcome to Appark: Your Professional App Data Analytics Platform
Welcome to Appark! We are a data analytics platform designed for app developers, marketers, and teams.
- For Startups & Indie Developers: Quickly validate product ideas, discover promising markets, and observe top apps' performance to inform your next steps.
- For Marketers & Brands: Leverage app rankings, keyword analysis, download and revenue data to understand user growth trends, track competitor activity, and optimize marketing strategies for better ROI.
- For Game Development Teams & Publishers: Use monitoring lists and competitor comparisons to analyze market performance and trends, supporting design, iteration, and release decisions.
- For Companies & Agencies: Use app data to support market research, due diligence, and client proposals, helping teams make informed decisions in a complex market.
1.2 Our Core Philosophy: From Data to Decisions
At Appark, data is not the goal—it's a tool to help you identify opportunities and make informed decisions. The platform follows a core loop:
- Data Presentation: App rankings and advanced search let you quickly understand both the overall market and individual app performance.
- Insight Generation: Competitor comparison and monitoring lists help turn raw data into understandable trends and opportunities.
- Action & Decision: Insights guide product optimization, marketing adjustments, or strategic planning—making every action evidence-based.
1.3 Account Setup
Before using Appark, please create an account.
- Create an Account: Visit appark.ai, click "Sign Up" at the top right, and follow the instructions.
- Log In: After registration, log in anytime using your email and password.

Figure 1: Account Setup Interface
- Account Settings: Hover over your avatar in the top right corner to edit your profile, manage your password, or check your subscription plan.

Figure 2: Account Settings Interface
Part 2: Quick Start — Completing Your First Competitor Analysis
Want to get familiar with Appark quickly? The easiest way is to run a simple competitor analysis:
- Identify Targets: Go to Advanced Search, enter leading apps or potential competitors in your field, and add them for comparison.
- Compare Apps: Open the Competitor Comparison feature to view differences in downloads, revenue, rankings, and identify top performers.
- Set Up Monitoring: Add key apps to your Monitoring List to track ranking changes, update frequency, and user feedback over time.
Part 3: Feature Modules in Detail
A. App Rankings
- Description: Displays real-time rankings for downloads, revenue, pre-registrations, and more.
- How to Use: Set filters in the left panel by country, category, or time to view relevant rankings.

Figure 3: App Rankings Interface
Use Cases:
- Download Rankings: See market scale and trends.
- Revenue Rankings: Identify monetization strategies.
- Pre-registration Rankings: Spot future opportunities.
Example
Researching fitness apps: pick 10 apps from the top 50 downloads, observe trends like "7-day free trial + annual subscription," or "AI personal trainer" in in-app purchases.
Conclusions: mainstream monetization is subscription-based, high-revenue apps differentiate with AI features, next trend may be social/community integration.
B. Advanced Search
- Description: Filter apps with multiple criteria to pinpoint targets in the large database.
- How to Use: Set filters in the left panel; the right panel will generate a list with downloads, revenue, release date, tags, etc.
- Enter keywords → Find apps with specific features.
- Select country/region → Focus on target markets.
- Set download/revenue range → Identify top, mid-tier, or high-potential apps.
- Combine tags and release date → Track new products or niche categories.

Figure 4: Advanced Search Interface
Use Cases
- Competitor discovery: quickly build a pool of similar apps.
- Market segmentation: analyze top/mid/tail apps.
- Opportunity spotting: locate high-growth apps.
Example
Researching AI note-taking apps in the US shows a mix of small apps with high subscription pricing, revealing growth opportunities.
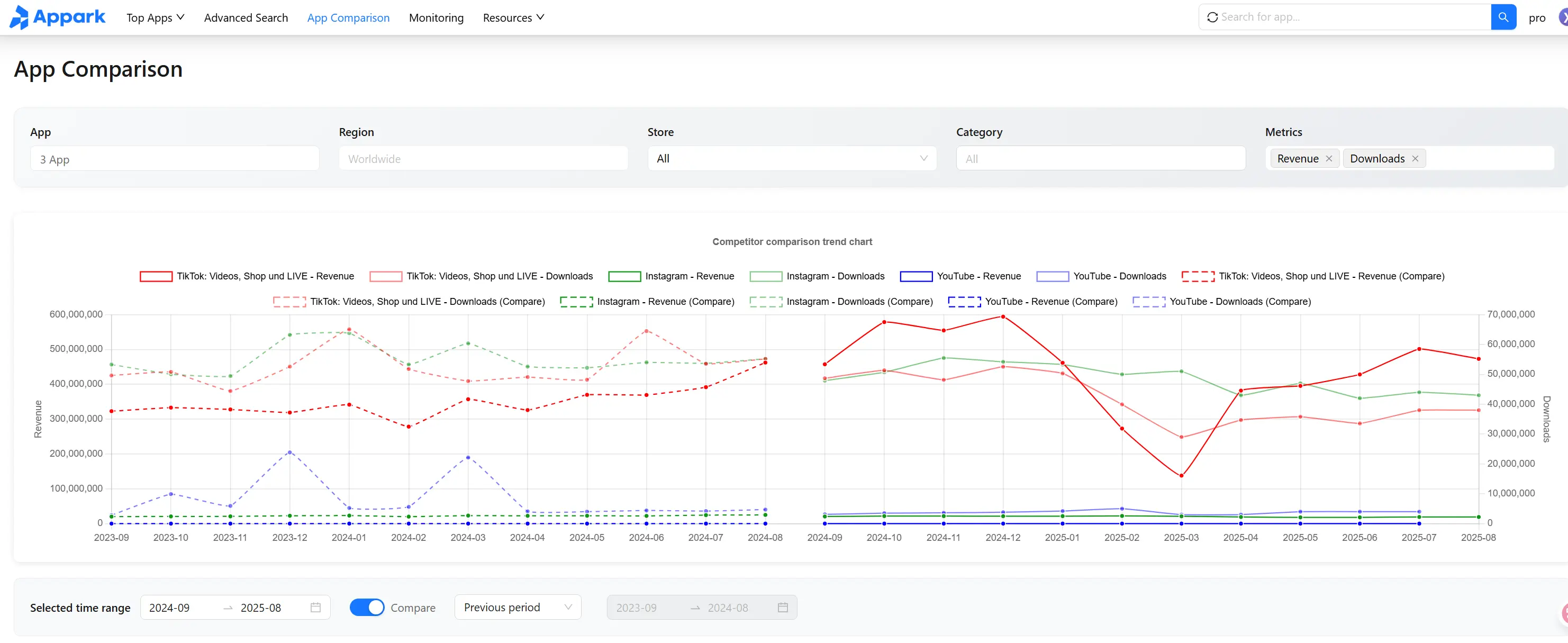
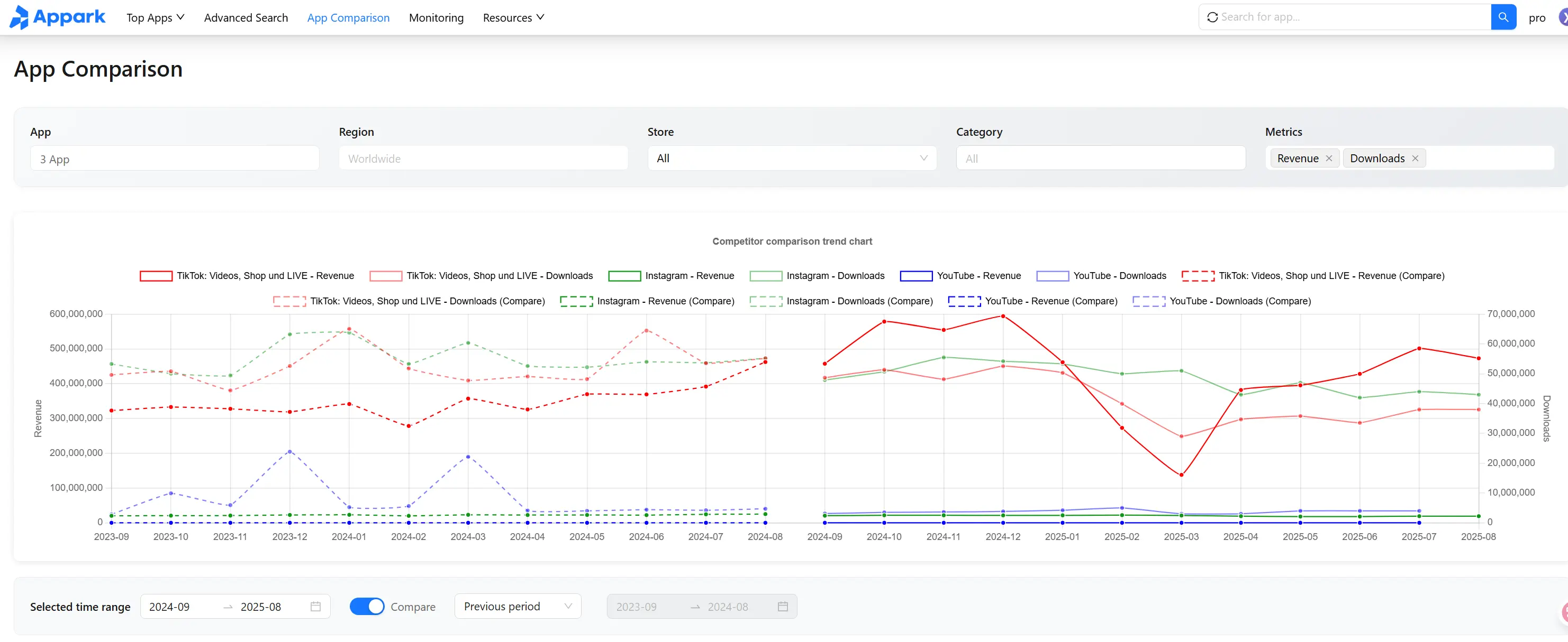
C. Competitor Comparison
- Description: Compare multiple apps side by side on downloads, revenue, rankings, and other key metrics.
How to Use:
- Add apps via the "Apps" button and enter the comparison view.
- Set filters for region, store, category, and data metrics (downloads, revenue, rankings).
- View trend charts over time; each line represents an app cluster, with hover details and zoom support.
- View table data for the past 12 months, expand clusters to see individual apps (top 3 shown).
- Export data to Excel or PDF for team sharing.

Figure 5: Competitor Comparison Interface
Use Cases:
- Market landscape analysis.
- Identify functional differentiation among competitors.
- Review promotion strategies and growth patterns.
Example
Comparing Notion AI, Evernote, and Mem AI shows Notion AI leads in downloads, Evernote relies on legacy subscriptions, Mem AI has fastest recent growth. Insights guide product and market strategy.
D. Monitoring List
- Description: Track apps of interest or competitors in real-time—downloads, revenue, rankings, updates, ratings, pricing—and receive email alerts.
How to Use:
- Add apps in the search bar ("+" button; max 50 apps).
- Track key metrics on the monitoring page.
- Set alerts for updates, ranking changes, ratings, developer/account changes, price changes, and availability.
- Enable daily email briefings for updates.

Figure 6: Monitoring List Interface

Figure 7: Monitoring Settings Interface
Use Cases
- Long-term competitor tracking.
- Observe new apps and market trends.
- Get alerts on sudden spikes, price changes, or app removals.
Example
Monitoring ChatGPT, Claude, Character.AI reveals growth trends, update frequency, and strategic shifts.
E. Resource Navigation
- Includes blog, user guide pages, about us.
- Explore tutorials, company background, and services.
Part 4: FAQ
How can I quickly find high-potential apps in a niche?
- Use Advanced Search, select category, region, and release date.
- Sort by download or revenue growth to spot top performers.
- Add apps to the Monitoring List for ongoing tracking.
How do I track competitor rankings and revenue changes?
- Add competitors in Competitor Comparison.
- Monitor download, revenue, and ranking trends.
- Use monitoring alerts for abnormal changes.
How can I use Appark to validate a new market?
- Filter apps by target country in Advanced Search.
- Review top-growth and top-revenue apps.
- Analyze ranking trends to evaluate user preferences.
How do I assess the potential of a new app?
- Check historical downloads, revenue, and rankings in the app detail page.
- Compare with similar apps to gauge market potential.
- Add to Monitoring List to track ongoing performance.
Can I export data for analysis?
- Export data from Competitor Comparison or Monitoring List to Excel for custom analysis (market share, revenue share, growth rate).
How to set alerts for key competitor changes?
- Add apps to the Monitoring List and enable notifications.
- Track rankings, downloads/revenue spikes, updates, and ratings changes.
How can I use Appark data to optimize my app promotion?
- Analyze high-growth apps' keywords and marketing strategies.
- Study user ratings and reviews to understand preferences and pain points.
- Adjust your ASO strategy, ad campaigns, or feature optimization based on competitor insights.
